Découvrez comment dégager des insights grâce au reporting repensé d’Adobe Journey Optimizer.

Découvrez comment dégager des insights grâce au reporting repensé d’Adobe Journey Optimizer, image de marquee

Mesurer l’impact de vos campagnes et de vos parcours est devenu essentiel dans le monde actuel axé sur la clientèle. Sans le suivi et l’analyse des performances, les équipes risquent de passer à côté d’insights d’autant plus précieux qu’ils facilitent le pilotage des stratégies marketing appelées à stimuler l’engagement client et le retour sur investissement.

Chez Adobe, nous nous engageons à offrir à notre clientèle les meilleures capacités de mesure et de reporting possible. C’est pourquoi nous sommes ravis d’annoncer que nous avons entièrement repensé notre expérience de génération de rapports et qu’elle est désormais disponible dans Adobe Journey Optimizer. Ces améliorations vous permettront de mieux comprendre le parcours client du début à la fin, d’identifier rapidement ce qui fonctionne et d’optimiser ce qui peut l’être. Pour aller encore plus loin dans l’analyse des données, nous avons également amélioré l’intégration de Journey Optimizer avec Adobe Customer Journey Analytics, afin que les équipes puissent facilement découvrir les raisons qui se cachent derrière leurs données.

Image de rapports d’Adobe Journey Optimizer

Nous avons repensé le reporting dans Journey Optimizer, en lançant un tout nouveau tableau de bord. Il offre une vue unifiée des indicateurs de performance clés de toutes les campagnes, parcours et canaux. Désormais, en quelques clics rapides, vous pouvez savoir quelle opération a obtenu les meilleurs résultats ou combien de personnes se sont engagées en suivant les taux d’ouverture et de clics.

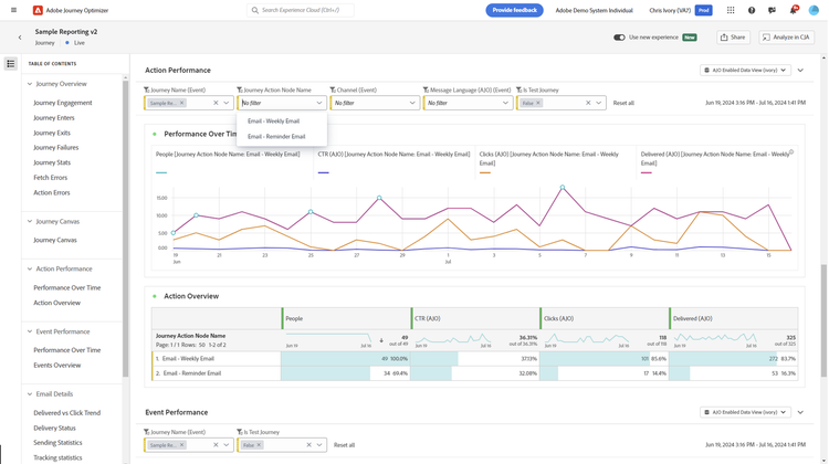
Image de performance des actions d’Adobe Journey Optimizer

Pour faciliter l’exploration des données, nous avons également introduit des filtres prédéfinis via menus déroulants ainsi que la prise en charge des hyperliens. Vous pouvez ainsi non seulement trier vos rapports par canal, campagne ou parcours, mais également en afficher plusieurs à la fois, afin de comparer plus facilement les performances passées et présentes. Quant aux hyperliens, ils permettent de zoomer directement sur une campagne ou un parcours précis sans quitter le rapport, réduisant ainsi le nombre de clics et vous faisant gagner un temps précieux.

Intégration transparente avec Adobe Customer Journey Analytics

Animation Utiliser de nouvelles expériences et partir à la découverte grâce à CJA

L’exploration avancée des données est désormais à portée de clic dans Customer Journey Analytics. L’interopérabilité renforcée entre les deux solutions élimine le besoin de générer des rapports en double et accélère vos analyses. Dans Customer Journey Analytics, vous pouvez utiliser l’interface utilisateur de type glisser-déposer pour personnaliser les rapports Journey Optimizer avec des mesures, des dimensions et des visualisations plus pertinentes grâce à des fonctionnalités flexibles de transformation des données et d’IA. Une fois connectées à d’autres canaux, en ligne comme hors ligne, les données issues de Journey Optimizer offrent une vision globale de l’expérience client pour guider des décisions d’optimisation plus éclairées.

Publication d’audiences pour le reciblage

Image de la publication d’audiences pour le reciblage

Passer rapidement de l’insight à l’action est essentiel pour créer et optimiser des expériences de qualité. Par exemple, si vous constatez qu’une campagne par e-mail génère beaucoup d’ouvertures mais peu de clics, vous pouvez immédiatement recibler les personnes ayant ouvert l’e-mail avec une offre plus pertinente. Désormais, grâce aux insights issus de vos analyses, vous pouvez facilement publier une audience ponctuelle sur le portail d’audience et lui adresser une nouvelle offre ou une autre approche. La clientèle disposant à la fois de Customer Journey Analytics et de Journey Optimizer accède à présent à l’interface complète de l’éditeur d’audience dans Journey Optimizer. Cela lui offre davantage de fonctionnalités et la possibilité de planifier des actualisations d’audience ainsi que des publications ponctuelles.

Image du générateur de mesures calculées

Disposer d’une vue sur les indicateurs clés de diffusion, d’engagement et de parcours est essentiel, mais il est souvent nécessaire de créer des métriques personnalisées pour affiner l’analyse. La nouvelle fonctionnalité de création de mesures simples vous donne cette flexibilité. Par exemple, vous pouvez utiliser l’arithmétique de base pour transformer le nombre d’entrées et de sorties d’un parcours en un taux de rendement afin de mieux analyser son efficacité. Avec Customer Journey Analytics, vous pouvez aller encore plus loin en créant des métriques avancées dans vos rapports Journey Optimizer. Ces dernières se conservent et restent disponibles lors de vos analyses dans Customer Journey Analytics.

Image d’ouverture d’e-mail unique (ajo)

Au fur et à mesure que vous étudiez vos rapports, des questions peuvent survenir que les templates prédéfinis ne couvrent pas. Pour cela, nous avons lancé un générateur d’insights simple dans Journey Optimizer. Vous pouvez créer un tableau et un graphique en sélectionnant jusqu’à trois mesures et trois dimensions, ajouter jusqu’à trois segments ou filtres, puis modifiez la période analysée. Le générateur d’insights est un excellent point de départ pour aller plus loin grâce à des analyses ad hoc plus approfondies dans Customer Journey Analytics.

Image d’envoi de fichier (ajo)

Nous avons également établi la possibilité de planifier l’envoi automatique de vos rapports à la fréquence souhaitée, au format CSV ou PDF. Partager facilement les résultats permet de garder vos équipes informées sans effort supplémentaire ni extractions manuelles.

Nouvelle génération de rapports dans Journey Optimizer

Disposer des outils pour mesurer, analyser et affiner vos efforts marketing est indispensables pour garder une longueur d’avance. Les nouvelles fonctionnalités de reporting de Journey Optimizer, associées à son interopérabilité renforcée avec Customer Journey Analytics, offrent aux équipes des insights précis et un contrôle accru sur leurs activités marketing. Grâce à ces améliorations, elles sont davantage en mesure de prendre des décisions pilotées par les données, de booster l’engagement, d’optimiser chaque point de contact et d’offrir des expériences véritablement personnalisées.

Pour commencer, rendez-vous dans la section de génération de rapports d’Adobe Journey Optimizer. Si vous souhaitez en savoir plus sur ces nouvelles fonctionnalités, consultez la documentation produit ici.

Kaitlin White est product marketing manager chez Adobe, spécialisée dans la gestion du parcours client, avec un accent particulier sur la personnalisation et l’optimisation des expériences client. Tout au long de sa carrière, elle a développé une véritable passion pour l’accompagnement des entreprises dans l’exploitation de leurs données afin de résoudre des problématiques, répondre à des questions stratégiques et, en fin de compte, répondre aux attentes de leur clientèle.

Recommandé pour vous

https://business.adobe.com/fragments/resources/cards/thank-you-collections/ajo