Adobe Journey Optimizerの新しいレポート作成機能でインサイトを最大限に引き出し、データに基づく意思決定を実現

Adobe Journey Optimizerの新しいレポート作成機能でインサイトを最大限に引き出し、データに基づく意思決定を実現のマーキー画像

今日の顧客第一の世界では、キャンペーンとジャーニーの影響を測定することが重大な課題になっています。積極的なトラッキングとパフォーマンス分析がなければ、貴重なインサイトを見逃しかねません。このようなインサイトは、マーケティング戦略の立案や、顧客エンゲージメントとROIの向上を図るために不可欠です。

アドビは、クラス最高の測定およびレポート作成機能により、顧客にこのようなインサイトを提供することをお約束します。このために、Adobe Journey Optimizer をご利用のすべての顧客に、新しく刷新されたレポート作成エクスペリエンスを提供できるようになりました。これらの改善により、カスタマージャーニーの開始時から終了時までを簡単に理解できるようになり、何が効果的で、どこを改善すればよいかをすぐに特定できるようになります。より深いデータ探索と分析のために、Journey Optimizerと Adobe Customer Journey Analytics との統合も改善しました。これで、データの背景にある「理由」を簡単に発見できるようになります。

Adobe Journey Optimizerのレポートの画像

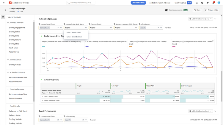
Journey Optimizerのレポート作成機能を再構築するために、すべてのキャンペーン、ジャーニー、チャネルにわたる主要なパフォーマンス指標を一元化して表示できる全く新しい概要ダッシュボードから着手しました。これからは数回クリックするだけで、どのキャンペーンが最高のパフォーマンスを出したか、開封やクリックによって何人がエンゲージしたかを監視できます。

Adobe Journey Optimizerのパフォーマンス操作の画像

また、レポート内のナビゲーションをより効率的にするために、あらかじめ定義されたドロップダウンフィルターとハイパーリンクのサポートを導入しました。新しいフィルタリングオプションでは、チャネル、キャンペーン、ジャーニーごとの並び替えができるだけでなく、複数のジャーニーやキャンペーンを一度に表示できるため、特定のインサイトをすばやく見つけたり、過去と現在のパフォーマンスを比較したりできます。新しいハイパーリンクにより、レポート外に移動することなく、特定のジャーニーやキャンペーンに焦点を当てることができます。このため、最終的に時間を節約し、クリック回数も削減できます。

Adobe Customer Journey Analyticsとのシームレスな統合

CJAアニメーションで新しいエクスペリエンスと探求を実現

Customer Journey Analyticsでは、より深い探索的分析がワンクリックで可能です。2つのソリューション間の相互運用性を強化したため、重複したレポートを作成する必要がなくなり、アドバンス分析を迅速に実行できるようになりました。Customer Journey Analyticsでは、ドラッグ&ドロップのユーザーインターフェイスによって柔軟なデータ変換とAI主導の機能を使用して、より関連性の高い高度な指標、ディメンション、可視化によってJourney Optimizerのレポートをカスタマイズできます。Journey Optimizerのデータを他のチャネル(オンラインとオフラインの両方)と接続すると、インサイトはオーケストレーションされたチャネルの枠を超えて展開します。これにより、カスタマーエクスペリエンスをより総合的に把握し、より適切な最適化の意思決定を推進できます。

リターゲティングのためのオーディエンスの公開

リターゲティングのためのオーディエンスの公開の画像

エクスペリエンスを作成し、最適化するためには、インサイトからアクションまでのスピードが重要です。例えば、メールキャンペーンを実施していて、開封に比べてクリックの割合が低いことに気づいた場合、メールの開封者により良いオファーをすばやくリターゲティングしたいと思うかもしれません。分析から得たインサイトに基づいて、オーディエンスポータルに1回限りのオーディエンスを簡単に公開し、そこでより良いオファーや全く新しい戦術を提示できます。Customer Journey AnalyticsとJourney Optimizerの両方をお持ちのお客様は、Journey Optimizer内で完全なオーディエンスパブリッシャーインターフェイスにアクセスできるようになりました。これにより、より多くの機能と、1回限りのオーディエンスの公開だけでなく、オーディエンスの更新をスケジュールできるようになりました。

計算指標ビルダーの画像

中核となる配信、エンゲージメント、ジャーニー指標を把握することは重要ですが、より良い分析のために新しい指標をすばやく作成する必要がある場合も多いものです。シンプルな指標を作成する新機能は、既成の指標を超えたインサイトを発見する柔軟性を提供します。例えば、基本的な演算を使用して、ジャーニーの開始と離脱をジャーニーのスループット率に変換し、ジャーニーの有効性をよりよく分析できます。Customer Journey Analyticsもお持ちの場合、Journey Optimizerのレポートでさらに高度な指標を作成できます。その後、Customer Journey Analyticsに切り替えると、これらの新しい指標を、レポートと分析全体にわたって継続利用できます。

ユニークなメール開封(ajo)画像

レポートの作成中に、提供されているテンプレート化されたレポートでは答えられないような疑問が出てくるかもしれません。Journey Optimizerではこのような疑問に答えるために役立つ、シンプルなインサイトビルダーをローンチしました。最大3つの指標と3つのディメンションを選択して、新しい表とグラフを作成します。さらに、最大3つのセグメントまたはフィルターを追加し、分析ニーズに合わせて日付範囲を変更できます。インサイトビルダーは、Customer Journey Analyticsでより深く、アドホックな分析を行い、さらに質問を深めるための素晴らしい出発点となります。

ファイル送信(ajo)画像

また、レポートをスケジュールする機能も確立しました。頻度を選択すると、CSVまたはPDFとして自動的に送信または公開されます。レポートを簡単に共有できるため、手作業でレポート作成に時間をかけることなく、他者に情報を提供できます。

Journey Optimizerで新しいレポートを開始

マーケティング活動を測定、分析、改善するツールを持つことは、競合に先んじるために不可欠です。Journey Optimizerの新しい測定とレポート作成機能に加えて、Customer Journey Analyticsとの相互運用性の強化によって、チームはマーケティング活動に対する強力なインサイトとより大きなコントロール能力を獲得できます。これらの改善により、チームはエンゲージメントを高め、あらゆる顧客接点を最適化し、真にパーソナライズされたエクスペリエンスを提供するためのデータ主導の意思決定を行えるようになります。

まずは、Adobe Journey Optimizerのレポート作成機能のセクションにアクセスしてください。これらの新機能に関して詳しくは、こちら の製品ドキュメントをご覧ください。

Kaitlin Whiteは、アドビのプロダクトマーケティングマネージャーを務めています。カスタマーエクスペリエンスのパーソナライゼーションと最適化を重視した、カスタマージャーニー管理に取り組んでいます。キャリア全体を通じて、顧客がデータを活用して問題を解決し、質問の回答を得て、最適なカスタマーエクスペリエンスを創出できるように支援しています。

関連トピックス

https://business.adobe.com/fragments/resources/cards/thank-you-collections/ajo