コネクテッドTV(CTV)は、強力なパフォーマンスチャネルです。しかし、広告主が成果を測定し、顧客獲得を促進するためには、適切なツールが必要です。魅力的なCTV広告を配信しても、重要なオーディエンスをターゲティングおよび最適化し、成果を測定することができなければ、何の意味もありません。そこでアドビは、マーケターがコスト効率を考慮しながら顧客獲得目標を達成できるように、Adobe Advertisingをアップデートし、新しいCTV機能を追加しました。
Amazon Publisher Services(APS)Unified Ad Marketplaceの統合
Adobe Advertisingは、さらなる進化を遂げました。Amazon Publisher Services(APS)Unified Ad Marketplace(UAM)との直接統合により、Fire TVのインベントリを含むプレミアムサプライに直接アクセスできるようになりました。これにより、主要な媒体社やストリーミングアプリをまたいで、ストリーミングTVにアクセスしやすくなりました。広告主は、こうした広範囲に及ぶアクセスによってパフォーマンスを最適化し、サプライパスの最適化の取り組みにおいて、さらなるサポートを得ることができます。この統合により、Adobe Advertisingの透明性、オープン性、包括的なプログラマティックインベントリを実現するための取り組みをさらに拡大し、パフォーマンスCTVサービスの強みをさらに伸ばします。
コンバージョンパス
CTVは、他のチャネルに大きな影響を与える可能性があります。しかし、広告主はこれまで、こうしたハロー効果を一貫して測定することに苦慮してきました。さらに、アドビとサードパーティ企業が実施した共同調査では、広告主の75%が、有料メディアツールには、柔軟なアトリビューション機能とレポート機能が必要であると回答しています。アドビの新しいコンバージョンパスレポートを導入し、アトリビューション測定に苦慮する時代に別れを告げましょう。これらのレポートを使用すれば、広告主は、より多くのオンラインコンバージョンにつながる有料メディアの顧客接点を簡単に測定し、最適化することができます。広告主は、次の3つのカスタマイズ可能なレポートから、最適なものを選択できます。
- コンバージョンパス:最もパフォーマンスの高いインタラクションやシーケンスにもとづいて予算を最適化し、広告をパーソナライズするのに役立ちます
- パスの長さ:オーディエンスのインタラクションポイントや、コンバージョンに達するまでの時間にもとづいて、頻度を簡単に管理できます
- コンバージョンに達するまでの時間:最適なルックバックウィンドウを決定し、リターゲティングの新たな機会を特定できます
さらに、アドビのマルチタッチアトリビューションモデルを使用すれば、広告主はCTVが他のチャネルに与える影響を包括的に把握し、自信を持つことができます。
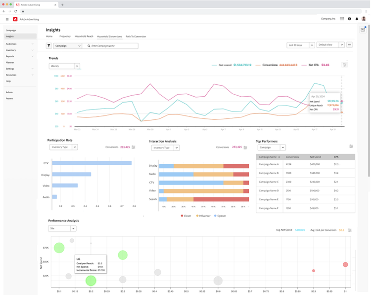
パフォーマンスインサイト
パフォーマンス指標は、非常に有益です。しかし、複雑なデータを共有する最適な方法を見つけるのが困難な場合があります。Adobe Advertisingの新しいパフォーマンスインサイトダッシュボードを使用して、データを視覚化しましょう。このセルフサービスツールは、レポートデータの解釈を合理化し、広告主がキャンペーンの成果に関する経営陣レベルのインサイトを迅速に共有できるようにします。さらに、DSPや有料検索アクティビティをまたいで、分断されたレポートデータをつなぎ合わせ、クロスチャネルパフォーマンスを簡単に統合できるようにします。このツールは最終的に、広告主が長期的な傾向を追跡し、頻度、世帯へのリーチとコンバージョン、コンバージョンパスアクティビティに関するリアルタイムのインサイトを活用して、戦略的な計画を立てるのに役立ちます。
コンテンツとオーディエンスのシグナル
CTVはデジタルチャネルなので、きめ細かいターゲティングオプションが必要です。アドビとサードパーティ企業が実施した共同調査では、広告主の約5人中3人が、コンテンツベースのターゲティングとレポートが、CTVの選出において重要であると回答しています。これらの理由から、アドビはコンテンツシグナルを追加し、ターゲティングと最適化の機能を拡張し続けています。2024年、アドビは、広告の配置場所、継続時間、ポッドのシーケンスにもとづいてターゲティングおよび最適化する機能を導入しました。そして2025年、広告主はジャンルなどの追加のコンテンツシグナルを含めることができるようになります。また、広告主がオーディエンスを拡大し、さらに多くの新規顧客にリーチできるようにするために、デバイスグラフの統合もアップデートする予定です。
重要なポイント
- Amazon Unified Ad Marketplaceの統合により、広告主はFire TVのインベントリを含むプレミアムサプライに直接アクセスできるようになります。
- 広告主は、コンバージョンパス、パスの長さ、コンバージョンに達するまでの時間に関する、カスタマイズ可能なレポートを使用して、CTVが他のチャネルに与える影響を簡単に把握できます。
- DSPの新しいパフォーマンスインサイトダッシュボードを使用して、CTVデータに関する経営陣レベルのインサイトを簡単に獲得し、迅速に共有できます。
- ジャンルレベルのターゲティングと拡張されたデバイスグラフを使用して、ターゲティングと最適化を強化できます。
Adobe Advertisingが、広告主がCTVを使用して顧客獲得を促進するのにどのように役立つのか、Adobe Summitのセッションをご覧ください。
Phil Cowlishawは、アドビのAdobe Advertising担当マネージングディレクターです。Philは常に、顧客のメディア投資の効果を最大化することに注力してきました。Pizza Hutに「ピザ」というキーワードで入札するように説得したり、企業がオンライン動画を計画、購入、最適化するのに役立つツールを開発できるように支援したりするなど、デジタル広告の発展に大きく貢献してきました。Philは現在、Adobe Advertisingのプラットフォームを通じてスケーラブルなパフォーマンスを推進することで、このミッションに取り組み続けています。Philは、オーストラリアのシドニーを拠点とするマネージングディレクターとして、Adobe Advertisingのグローバル売上とカスタマーサクセスを統括しています。Adobe Advertisingは、様々なチャネルをまたいで有料メディアを一元管理するプラットフォームです。Philは、アドビがTubeMogulを買収したことをきっかけにアドビに入社しました。TubeMogulでは、サンフランシスコの戦略担当バイスプレジデントを務めました。Philは以前、シドニーのEssenceMediaComで、Commonwealth Bank、コカ・コーラ、Subwayをはじめとした様々な企業のデジタル戦略を統括していました。さらに初期のキャリアでは、ロンドンでLOVEFiLM(AMAZON)、British Airport Authority、Pizza Hut Home Deliveryなどの企業の成長を支援しました。