#F8F8F8

Adobe Customer Journey Analytics B2B Edition use case guide.

Turn complex B2B customer journeys into clear, actionable insights that fuel revenue growth with Customer Journey Analytics B2B Edition.

Dashboard showing email performance by sales stage with metrics for qualification, value proposition, objections, and proposal.
#F8F8F8

See your B2B pipeline with new clarity.

Get to know the major use cases for Adobe Customer Journey Analytics B2B Edition. Designed to help you understand your complex B2B customer journeys, CJA B2B solves the major challenges you face as marketing, sales, and analytics organization. This use case guide covers ABM and sales stage optimization, churn reduction, and multi-touch attribution, and connects each use case to the key features and capabilities that deliver on each.

B2B brands invest heavily in marketing and sales but their understanding of what’s actually working, and why, remains a black box. B2B customer journeys are complex: multiple stakeholders, long sales cycles, and dozens of touchpoints across disconnected systems. And while companies now collect more first- and third-party data year over year, much of it remains siloed, fragmented, inconsistent, and under-utilized.

Customer Journey Analytics B2B Edition changes that. As a purpose-built, B2B customer journey analytics application, it delivers comprehensive, cross-channel analysis at every level, including the individual, buying group, account, and opportunity level. This surfaces the insights that help B2B companies drive impact across the customer lifecycle, from the first time a visitor lands on their site to a closed-won opportunity and beyond. So, how is Customer Journey Analytics B2B Edition different?

By mapping the full journey of the buying group, from first touch through account acquisition, retention and growth, it provides a holistic account view while still recognizing individual stakeholders. And by linking marketing activities directly to revenue, it empowers teams to optimize marketing campaigns and budget investments, enhance customer experiences, accelerate pipeline, and drive strategic growth.

How it works:

https://main--da-bacom--adobecom.aem.page/assets/icons/resources/sdk/adobe-customer-journey-analytics-b2b-edition-use-case-guide/end-to-end-b2b-analysis-and-visualization.svg | End-to-end B2B analysis and visualization

End-to-end B2B analysis and visualization

Allows sales and marketing to understand account journeys by analyzing and visualizing every touchpoint across individuals, buying groups, accounts, and opportunities.

https://main--da-bacom--adobecom.aem.page/assets/icons/resources/sdk/adobe-customer-journey-analytics-b2b-edition-use-case-guide/b2b-journey-data-flexibility.svg | B2B journey data flexibility

B2B journey data flexibility

Includes flexible schemas, scalable data structures, long-term historical analysis, and a robust data governance framework, so teams can make deep, complex queries without compromising privacy or compliance.

https://main--da-bacom--adobecom.aem.page/assets/icons/resources/sdk/adobe-customer-journey-analytics-b2b-edition-use-case-guide/insight-activation.svg | Insight activation

Insight activation

Integrates with Adobe and third-party platforms and applications to deliver insights that can be put to work across other sales and marketing tools.

Use case 1: Fuel account-based marketing with account-based insights.

Revenue teams often struggle to align marketing and sales efforts around their shared account-based marketing (ABM) goals, lacking a clear view of buyer behavior across key accounts. This makes it difficult to coordinate the actions that drive engagement and revenue growth.

Teams need a deeper understanding of how buyers are interacting across the entire journey, from first touch to closed-won. CJA B2B Edition enables greater marketing and sales alignment by allowing teams to analyze and explore marketing impact across campaigns, channels, and content. It surfaces individual and buying group behavior within accounts, tracks sales pipeline progression, identifies upsell and cross-sell opportunities, and monitors customer account health.

Since effective ABM requires a deep understanding of the buyer journey at every stage, Customer Journey Analytics B2B Edition helps teams interpret key interaction signals to ensure messaging, creative, and delivery are relevant and impactful.

Teams start by analyzing marketing and sales impact across buyer journeys at multiple levels: account, buying group, individual stakeholder, and opportunity. This analysis helps identify active buyers, or “buying groups”, in key accounts, enabling the creation of segmented audiences for personalized campaign activation.

How it works:

Journey Canvas in Customer Journey Analytics B2B Edition is central to delivering this clarity. It maps every interaction across accounts, opportunities, buying groups, campaigns, content, and channels, giving teams insight on what’s working and what isn’t.

For example,  Journey Canvas lets you compare the performance of a nurture campaign for a targeted audience segment on moving opportunities through the funnel. In the example below, use cases, success stories, and testimonials are compared and shows success stories is the highest performing.

Additionally, journey visualization gives users a detailed, time-sequenced path for a specific high-value account or buying group, including both online and offline interactions. Offline interactions can include responding to marketing emails, attending live events, participating in sales meetings, making support calls, or filing support tickets. These are logged alongside digital behaviors such as website visits, social media interaction, digital advertising conversions, etc., for a complete view of the customer journey.

Journey map for auto parts nurture campaign showing conversion paths from marketing event to opportunities and content views. Journey Canvas shows the progression of accounts, opportunities, and buying groups through their interactions with sales and marketing.
#D0F1E1

Outcome:

CJA B2B Edition gives sales and marketing teams the insights they need to execute ABM more effectively. For example, if success stories are identified as the highest-performing content in a nurture campaign, marketing can use that insight to promote similar stories, refine messaging by use case, and invest in channels that amplify that content’s reach. Sales development reps (SDRs) can see which accounts are engaging with specific customer stories and the use cases they highlight, enabling them to tailor outreach to the prospect’s interests.

With deeper insight into buyer activity and engagement patterns, marketing and sales can align more effectively, prioritize the right accounts, and take coordinated, insight-driven actions — ultimately driving stronger performance across shared ABM KPIs like opportunity creation, deal size, and overall account engagement.

Use case 2: Understand sales stage progression to grow key accounts.

Revenue teams often lack visibility into where and why accounts stall in the sales funnel, especially in mid-to-late-stage progression. With Customer Journey Analytics B2B Edition, teams can generate and distribute ad-hoc lead conversion reports that reveal how accounts are moving through the funnel and identify points of friction that are delaying or blocking progression.

This allows both marketing and sales teams to take a data-driven approach to accelerate stalled opportunities, focusing on taking the next-best actions informed by buyer behavior. It’s not just about who dropped off — it's about why they did, and what can be done to re-engage them.

How it works:

The Fallout Report in Customer Journey Analytics B2B Edition provides a visual journey analysis, allowing teams to track conversion and drop-off rates between predefined steps in the sales funnel. It answers essential questions like:

  • Where in the sales cycle are accounts dropping off before reaching the final closing stage?
  • What specific behaviors or lack thereof contribute to these drop-offs?

Examples:

  • If five people within a buying group attend a webinar, but only three move forward in the sales cycle, what differentiated those three from the two who didn’t?
  • If an account received a demo but didn’t convert, what interactions preceded and followed that demo?
  • If a segment of accounts consistently drops off after marketing follow-ups, what channel mix or content might be causing disengagement?

The fallout report helps identify not just if a touchpoint or a series of touchpoints failed — but why — by providing cross-channel interaction history and behavioral context.

Fallout chart showing drop-off rates from 100% of all people to 2.6% at thank-you page, with intermediate percentages for other pages. Fallout reports show conversion and drop off along the customer journey to identify areas for optimization.
#D0F1E1

Outcome:

With a clear picture of buyer intent and engagement gaps in the sales funnel, revenue teams can act quickly and confidently to move deals forward. Instead of guessing what went wrong, they can understand the "why" behind stalled opportunities — and take targeted, data-driven actions to re-engage and convert.

Use case 3: Reduce customer churn by building long-term product value.

Customer churn often begins long before a cancellation event. But unfortunately, it starts with subtle signals: fewer logins, low brand engagement, unanswered outreach, or missed upsell opportunities.

With Customer Journey Analytics B2B Edition, churn analysis goes beyond user-level metrics and can now be expanded to the account level with layered data. Teams now have visibility into account-level signals, indicating whether a customer is in good health or at risk of churn. Additionally, teams can measure customer satisfaction related to product releases and product usage at the account and user level.

How it works:

With Guided Analysis – active growth, teams can derive insights about the acquisition and growth of accounts, opportunities, and product users over a specific period. By combining product usage data, customer support interactions, and brand engagement, teams can:

  • Spot dormant accounts with no recent engagement and see whether they are approaching a product renewal date or upsell conversation.
  • Reduce account churn by identifying accounts with low product usage and support metrics, including identifying signals that can indicate an account is at risk of downgrading or not renewing. For example, if there’s a steady decline in product logins, that could indicate the account may not renew.
  • Partner with customer success or sales to re-engage dormant account segments by investigating product usage levels across those segments. Among the segments with lowest product usage levels, product teams can plan enhancements to address stalled adoption and churn.
Dashboard with a line chart tracking widget usage trend and a stacked bar chart showing new versus repeat account activity. Guided analysis shows active growth and conversion trends overtime for buying groups and opportunities.
#D0F1E1

Outcome:

With deep insight into account-level health and behavioral trends, cross-functional teams can work together to reduce churn, prevent attrition, and improve long-term customer value. Instead of reacting after a customer contract ends, teams can take proactive, data-informed actions to re-engage accounts — and keep them engaged and growing.

Use case 4: Measure marketing and sales impact with multi-touch attribution.

Traditional attribution models struggle to capture the complexity of modern B2B buying journeys, where multiple stakeholders, long sales cycles, and cross-channel engagement cloud the picture. Without a clear view of what’s working, teams risk misallocating budget and missing growth opportunities.

With Customer Journey Analytics B2B Edition, teams can apply rules-based attribution across any channel, content, dimension, or customer lifecycle stage. Whether you’re analyzing marketing campaigns or sales influence at the account, buying group, or opportunity level, your teams can prove impact and optimize marketing spend.

How it works:

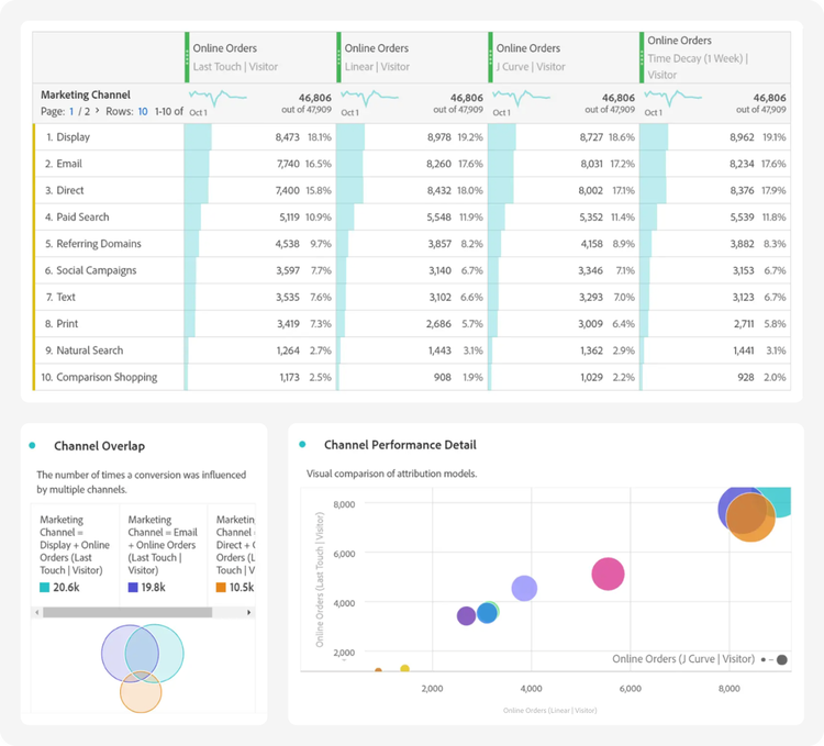
Multi-touch attribution in Customer Journey Analytics B2B Edition is supported by eleven standard models, including:

  • First-touch and last-touch.
  • Linear: Gives equal credit to every touch point seen leading up to a conversion.
  • U-shaped: Gives 40% credit to the first interaction, 40% credit to the last interaction, and divides the remaining 20% to any touch points in between.
  • Custom: Allows you to specify the weights that you want to give to first touch point, last touch point, and any touch points in between.

This provides flexible ways to assess pipeline and revenue influence. Here are the key elements:

  • The Attribution Panel lets you attribute marketing and sales touchpoints not just to sales qualified accounts (SQAs), but to actual revenue and pipeline impact.
  • This makes it easy to compare models side-by-side and understand how different marketing and sales touchpoints contribute to opportunity creation and closed revenue. Whether it’s a webinar attended by a buying group member or a follow-up call from a sales rep, every interaction can be evaluated for its impact.
Marketing attribution dashboard showing online orders by channel and model, with overlap and performance comparison charts. Attribution in CJA B2B Edition goes beyond first and last touch and weighs the impact of every activity across a customer journey.

Conclusion:

With Customer Journey Analytics B2B Edition you gain a complete view of marketing and sales impact by analyzing performance across campaigns, channels, and content — directly linking efforts and investments to revenue. With visibility into every interaction across individual stakeholders, opportunities, buying groups, and accounts you can quickly uncover insights that optimize personalized engagement, accelerate conversion, and drive pipeline growth.

Explore more

https://main--da-bacom--adobecom.aem.page/fragments/resources/cards/thank-you-collections/customer-journey-analytics-b2b-edition