From data to decisions — unlocking insights with new reporting in Adobe Journey Optimizer

From data to decisions — unlocking insights with new reporting in Adobe Journey Optimizer marquee image

Measuring the impact of your campaigns and journeys has become mission-critical in today’s customer-centric world. Without actively tracking and analysing performance, teams risk missing valuable insights — insights that ultimately help steer marketing strategies to boost customer engagement and ROI.

Adobe is committed to ensuring our customers can gain these insights with best-in-class measurement and reporting capabilities. That’s why we’re excited to announce a newly revamped reporting experience now generally available to all Adobe Journey Optimizer customers. These improvements will make it easier for you to understand a customer’s journey from start to finish, so you can quickly identify what works and where you might make improvements. For deeper data exploration and analytics, we’ve also improved Journey Optimizer’s integration with Adobe Customer Journey Analytics, so teams can easily discover the “why” behind their data.

Adobe Journey Optimizer reports image

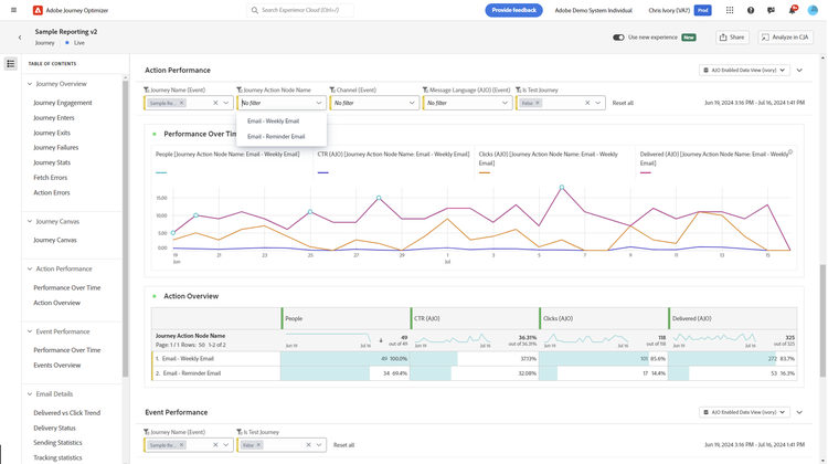
We’ve reimagined reporting in Journey Optimizer, starting with a brand-new overview dashboard to provide a single view into key performance metrics across all campaigns, journeys and channels. Now, with a few quick clicks, you can monitor which campaign performed best or how many people engaged through opens or clicks.

Adobe Journey Optimizer action performance image

To help make navigating through reports more efficient, we’ve also introduced pre-defined drop-down filters and hyperlink support. With the new filtering options, not only are you able to sort by channel, campaign and journey, you’re also able to view multiple journeys or campaigns at once, letting you quickly find specific insights or compare past and present performance. The new hyperlinking lets you focus on specific journeys or campaigns without navigating outside the report — which ultimately saves you time — and requires far fewer clicks.

Seamless integration with Adobe Customer Journey Analytics

use new experience and explore in CJA animation

Deeper exploratory analysis is now just one click away in Customer Journey Analytics. The enhanced interoperability between the two solutions eliminates the need to create duplicate reports, so you can quickly perform advanced analysis. In Customer Journey Analytics, you can use the drag-and-drop UI to customise Journey Optimizer reports with more relevant and advanced metrics, dimensions and visualisations using flexible data transformation and AI-driven capabilities. Insights expand beyond orchestrated channels when data from Journey Optimizer is connected to other channels — both online and off-line. This provides a more holistic view of the customer experience to drive better optimisation decisions.

Publishing audiences for retargeting

Publishing audiences for retargeting image

Speed from insight to action is critical as you create and optimise experiences. For example, if you’re running an email campaign and you notice a low percentage of clicks compared to opens, you may want to quickly retarget those who opened the emails with a better offer. Now based on an insight from your analysis, you can easily publish a one-time audience to the audience portal, where you can present them with a better offer or a new tactic altogether. Customers with both Customer Journey Analytics and Journey Optimizer can now access the full audience publisher interface within Journey Optimizer. This allows for more functionality and the ability to schedule audience refreshes as well as one-time audience publishing.

Calculated metric builder image

Having a view into the core delivery, engagement and journey metrics is important, but often you need to quickly create new metrics for better analysis. The new ability to create simple metrics gives you the flexibility to uncover insights beyond the out-of-the-box metrics. For example, you can use basic arithmetic to turn journey enters and journey exits into a journey throughput rate to better analyse the efficacy of your journeys. If you also have Customer Journey Analytics, you can create even more advanced metrics in your Journey Optimizer reports. Then, when you switch over to Customer Journey Analytics, those new metrics can persist across reports and analysis.

Unique email opens(ajo) image

As you dive into your reporting, questions may arise that can’t be answered with the templated reports that are provided. We’ve launched a simple insight builder in Journey Optimizer to help you to answer those questions in the moment. Create a new table and chart by selecting up to three metrics and three dimensions. Additionally, add up to three segments or filters and change the date range to meet your analysis needs. The insight builder is a great starting point to take your questions even further with deeper, ad hoc analyses in Customer Journey Analytics.

send file(ajo) image

We’ve also established the ability to schedule reports. Choose the frequency and it will automatically send or publish as a CSV or PDF. Being able to easily share reports keeps others informed without having to spend time manually pulling reports.

Get started with new reporting in Journey Optimizer

Having the tools to measure, analyse and refine your marketing efforts is essential for staying ahead. These new measurement and reporting features within Journey Optimizer — and enhanced interoperability with Customer Journey Analytics — give teams powerful insights and greater control over their marketing activities. With these improvements, teams are further empowered to make data-driven decisions that boost engagement, optimise every touchpoint and deliver truly personalised experiences.

To get started, head to the reporting section in Adobe Journey Optimizer. If you’d like to read more about these new features, check out the product documentation here.

Kaitlin White is a product marketing manager at Adobe, where she focuses on customer journey management, with an emphasis on the personalisation and optimisation of customer experiences. Throughout her career, White has developed a passion for helping customers use their data to solve problems, answer questions and ultimately provide the best experiences for customers.

https://business.adobe.com/fragments/resources/cards/thank-you-collections/ajo