Building real-time personalization: The architecture behind Adobe Real-Time CDP.

In today's market, there is a noticeable shift from brand-initiated use cases to in-the-moment, personalized journeys that respond to customers in real time using relevant context. Businesses must acknowledge and adapt to this crucial change to meet and exceed customer expectations and make the most of these critical moments. Brand-initiated campaigns involve building an audience and distributing it across multiple channels. For instance, an audience might be routed to an Email Service Provider (ESP) for messaging or to social platforms for targeting and re-engagement. In these scenarios, a marketer initiates the action, defines the audience, and moves it forward.

But true magic happens when we move beyond these traditional methods to in-the-moment, personalized journeys. With real-time personalization, the system captures a user’s implicit signals — such as browsing articles or packages about Hawaii — alongside any available historic data points and instantly updates the very next experience the visitor sees. Instead of waiting hours or days to send a follow-up email, the system immediately responds by showing the user a homepage banner promoting discounted Honolulu travel packages the moment they return to the home page. Meanwhile, users not interested in Hawaii continue to receive the default experience, or a different personalized experience based on their interests and behaviors. This is a prime example of real-time personalization, where consumer interactions influence how marketing messages are sent.

From an engineering perspective, real-time personalization involves capturing interaction events (data in motion), connecting those events to customer profiles, evaluating segment definitions (queries at rest), and acting on them within milliseconds. Edge segmentation in Adobe Experience Platform, and in applications such as Adobe Real-Time CDP, enables real-time evaluation of user segments on the Experience Platform Edge Network, allowing immediate personalization for same-page and next-page use cases, such as personalized website content. Unlike batch or streaming segmentation, edge segmentation processes data directly on the edge.

Delivering real-time personalization and segmentation at scale is a foundational pillar of Real-Time CDP. By having queries at rest and data in motion, our customers can engage with end consumers with greater relevance and precision, without sacrificing speed or scale.

Let’s understand how these capabilities work and function in practice and explore a customer example.

Architecture: Real-time personalization at global edge scale.

Adobe Experience Platform Edge Network powers real-time personalization by bringing the intelligence in Experience Platform closer to the customer. When a user interacts with a website, mobile app, or other digital touchpoint, event data is instantly sent to the nearest edge datacenter. Here, edge segmentation — available for customers of Adobe Experience Platform applications, including Real-Time CDP — enables downstream applications like Adobe Target, Adobe Journey Optimizer, or third-party systems that consume real-time data to evaluate the user’s context in milliseconds. This evaluation combines live event data, incremental query processing state, and synchronized profile snapshots streamed from the central hub.

The edge profile store maintains localized, privacy-compliant profiles that allow decisions to be made directly at the edge without roundtrips to the core. Behind the scenes, Experience Platform Hub serves as the system of record — managing data unification, governance, and policy enforcement across petabytes of customer information. Together, this architecture enables Adobe to operate on a massive global scale, delivering relevant, privacy-safe experiences across web, mobile, and in-app channels in real time.

A customer story from the retail vertical.

Brands across regions and industries use Adobe’s edge personalization to meet performance requirements and deliver impactful, flawless experiences.

One retail customer, for example, used Real-Time CDP to personalize website experiences in real time during the holiday season. As shoppers moved into a new category such as shoes or shifted segments — from men’s or women’s products to toddler items — the system captured those signals instantly. This allowed the retailer to surface the most relevant products in the moment, improving the customer experience and driving higher order values.

With millions of consumers using the service across multiple sessions, and creating dozens or even hundreds of digital experiences within each session, the retailer needed infrastructure that could capture, store, send, receive, and process billions of events — each with its own dataset — and then act on these insights to deliver impactful experiences to their customers.

To provide an insight into the scale involved, consider a scenario where 250 million end users require personalized experiences. Peak traffic hits 80,000 requests per second (RPS), resulting in 7 billion requests per day and 14 TB of data processed. With 500 segments evaluated in real time, this amounts to 3.5 trillion segment evaluations daily. For businesses with sustained peaks over several days or weeks, the product capabilities required to support this behavior are non-trivial, especially when real-time responses are needed in under 100 milliseconds.

A guide to building future-ready systems.

The retailer needed a solution capable of scaling significantly during periods of peak traffic. Every holiday season brings unpredictable waves of consumer activity, as consumers flood the retailer’s website to make purchases during the Thanksgiving period.

Key enabling features include:

  • High-scale inbound personalization, supporting up to 100,000 RPS, both within a single geo-region or across global regions, based on customer needs.
  • High-scale edge evaluation that can be uniformly applied to deliver real-time personalization across all activation channels.

The differentiating technology that supports this scale includes:

  • Efficient and scalable segment evaluation, powered by patented technology that evaluates real-time queries using Incremental Query Processing (IQP)​. The system maintains a partial evaluation state, ensuring only the required (re)evaluation is performed for each incoming request.
  • Resilient and scalable edge profile management, leveraging optimized caching to efficiently manage edge-to-hub updates. ​This supports 100,000+ RPS for both reads and writes in a robust, cost-effective manner.

With these capabilities, Adobe can support customer workloads across a wide range of needs, including scenarios such as:

  • More than 250 million profiles with up to 90,000 RPS across two edges, or
  • More than three billion profiles with 100,000 RPS across five or more global edges

Overcoming the challenges.

As the holiday season approached, the customer began testing at 15,000 RPS, gradually ramping up scale by increasing request volume with each successive test.

As with the launch of any new solution, several challenges emerged along the way. One of the most significant was supporting 100,000 RPS of throughput — the volume of data successfully transmitted or processed between two points within a given period — while ensuring the right balance and type of storage.

Edge segmentation in Adobe Experience Platform needed to ensure that every customer profile was updated in real time, while also keeping the data associated with each customer transaction instantly retrievable for downstream personalization.

To quantify, there are 86,400 seconds in a day. One customer profile requires approximately a kilobyte of storage, and we can safely estimate that each profile triggered 5 to 10 queries. To support 100,000 TPS, the storage requirement would be north of 10 billion kilobytes of data or more — all retrievable in real time, that is, under 100 milliseconds.

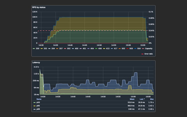
The peak traffic visual below showcases a spike load test run on the retailer’s website to ensure readiness for the holiday season.

Key metrics from the load test include:

  • 40,000,000 unique profiles
  • Segments evaluated on edge
  • 100,000 RPS for a duration of 35 minutes
  • p50 latency of 53.8 milliseconds for the /interact “edge” call

This illustrates the scale and volume of the undertaking.

By launch, edge segmentation in Adobe Experience Platform was successfully processing more than 100,000 RPS for the retail client as consumers arrived. The retailer’s team, along with Adobe, monitored the traffic closely. The solution performed as intended, and the retailer continued to expand its reach across the customer base and drive business growth.

To summarize, the retailer needed a technology provider capable of delivering:

  • Real-time data: A platform that unifies cross-channel data and intelligently activates customer profiles and audiences in real time.
  • Low-latency processing: Edge personalization capabilities to process a minimum of 100,000 digital transactions per second, delivering high-through put while maintaining identity capabilities.
  • Disaster recovery: High-capacity redundancy, with each server able to handle 100,000 TPS if another server goes down.

With Adobe’s unique architecture built to support in-the-moment journeys, we power real-time personalization use cases for customers across industries, including the retailer described here. Investments in Adobe Experience Platform Edge Network, efficient and scalable segment evaluation, and resilient edge profile management enable us to support organizations of all sizes, including some of the world’s largest enterprises. Examples include:

  • Coca-Cola consolidated 98 million customer profiles from more than 100 countries, with plans to scale to billions, and achieved a 40% increase in email open rate and a 63% uplift in CTR on personalized content.
  • The Home Depot achieved a 10x faster delivery of personalized experiences and a 14% increase in net sales, along with more than 50% increase in marketing productivity gains.
  • TSB Bank (UK) moved from reactive to real-time personalization with Adobe Real-Time CDP, generating 11x higher incremental revenue than expected and reducing latency from data ingestion to action by 90%.

Learn more about how Adobe Real-Time Customer Data Platform can power exceptional real-time experiences for your customers.

Let’s talk about what Adobe can do for your business.

Get started